Change time zone in webmail
The time zone in your webmail is set to Eastern Standard Time (EST) by default. You can change the default time zone in from your webmail.
1. Log in to your email using webmail
2. In webmail, click on Settings from the menu

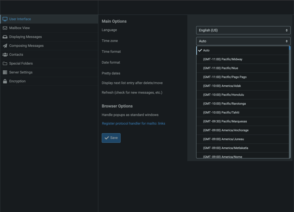
3. Click on User Interface

4. Locate Time zone under Main Options

5. Click the dropdown and select your time zone

6. Click the Save button

Repeat the steps for any email mailbox you want to update the time zone for.




